With more businesses moving online than ever, choosing reliable web hosting can make or break your website’s performance. One such option is MilesWeb. Over the past few years, I’ve tested and reviewed many hosting providers like Hostinger, ChemiCloud, & FastComet.
After using MilesWeb consistently for several years, I’m here with my honest MilesWeb Review. In this review, I’ll walk you through the dashboard experience to real performance test results like speed, uptime, and load handling.
We’ll also explore its key features, pricing, support, and how it compares with other hosting options. Does MilesWeb deliver on its promises in terms of performance, reliability, and overall user experience? Let’s find out!
MilesWeb Review
Summary
MilesWeb offers fast speeds in India, excellent load handling, affordable pricing, useful AI tools, and a beginner-friendly UI with UPI support. However, it struggles with poor uptime, slow global speeds, limited features like staging and preview URLs, and average technical support.
It’s best suited for beginners and budget users targeting an Indian audience who need simple and affordable hosting.
Disclaimer : I strongly believe in transparency. If you buy using the links on our site, we may earn a small commission without any extra cost to you. This helps me to keep producing honest reviews. Read More >>
- About MilesWeb
- MilesWeb Review Overview
- MilesWeb User Interface
- Testing Parameters
- MilesWeb Speeds
- MilesWeb Uptime Status
- MilesWeb Load Management
- MilesWeb Cache
- MilesWeb Data Centers
- MilesWeb Domains
- MilesWeb Backup and Restoration
- MilesWeb Security
- MilesWeb Customer Support
- MilesWeb Pricing
- MilesWeb Coupon Code
- MilesWeb Staging
- MilesWeb Other Features
- MilesWeb Pros
- MilesWeb Cons
- MilesWeb Alternatives
- Why Should You Trust Me?
- Conclusion
- FAQs
About MilesWeb
MilesWeb is a web hosting company founded by Chinmay Dingore, Deepak Kori, and Chetan Mahale back in 2012. Headquartered in Nashik (Maharashtra), MilesWeb is trusted by 80k+ users who have hosted over a million websites on their platform!

MilesWeb has an impressive 4.8/5 rating on TrustPilot. Their primary aim is to provide the best web hosting service to their customers, along with unmatched speed, security, and round-the-clock support.
MilesWeb Review Overview
| Speed | 4.27 sec (US) 1.24 sec (India) |
| Uptime | 99.71% (last 365 days) |
| Pricing | Starting from ₹69/month |
| Free Domain | On all Shared hosting plans |
| Data Centers | 6 Data Centers; But only Indian servers on Shared hosting |
| Servers | Litespeed servers |
| Backups | Daily backups (7 days retention) Manual backup creation is possible. Selective Restoration available |
| Support | Live chat, email tickets, knowledge base, video tutorials |
| Migrations | 1 free migration done by the expert support team |
| Email Hosting | Available on all plans |
| Features | LiteSpeed Cache, mPanel, Let’s Encrypt SSL, 2FA, ModSecurity, Malware Scanner, AI Website Builder, Cloudflare CDN |
| Payment Options | Credit and debit cards, Local Card Schemes (RuPay), Bank Transfer, UPI, and E-Wallets |
| Refund Policy | 30-day money-back guarantee |
| Hosting Plans | Shared hosting, cPanel hosting, Cloud hosting, WordPress hosting, VPS hosting, and Dedicated servers |
MilesWeb User Interface
MilesWeb has completely revamped its user interface, delivering a significantly improved and modern experience for users. As you log in to the dashboard, you’ll find a list of the services that are active on your account.

On the left panel, you get a list of options, like services, billing, support, marketplace, etc. From the top right corner, you can access notifications and account settings. Recently, they’ve introduced their proprietary mPanel – a one-click management dashboard that replaces the DirectAdmin panel.

It offers a range of tools and settings you can access, including domains, emails, AI site builder, backups, developer tools, performance, analytics, and more. Overall, MilesWeb’s interface has improved significantly and is now friendlier and easier to use.
Testing Parameters
For testing MilesWeb, I have purchased their Max web Hosting plan, priced at ₹279/month (annually). Along with that, I have used the following settings on my website.

- Indian servers
- OceanWP Theme (Elementor-based)
- Gym Template (Elementor Based)
- Litespeed Cache plugin (at default settings)
MilesWeb Speeds
Website speed is a major factor you should consider while selecting web hosting. In order to evaluate the speeds of MilesWeb, I used the KeyCDN tool from two different locations – the US and India. Let’s look at the results.

When I tested the speeds in India, my web page loaded in under 1.24 seconds, which is quite fast. When tested from the US, my site loaded in 4.27 seconds. This is expected for India-optimized servers, and can be easily improved with Cloudflare CDN integration.

The main reason for these results is that MilesWeb is headquartered in India. This makes it an ideal choice for businesses targeting the Indian market. For global market needs, Cloudflare CDN integration helps in high-speed performance.
MilesWeb Uptime Status
I’ve been monitoring the uptime of my website hosted on MilesWeb for the last few years. For this, I’ve used the BetterUptime tool that checks my website’s uptime every 30 seconds.
MilesWeb Uptime Status Report (Last 1 Year)
Here’s the uptime status report of MilesWeb for the last 12 months.
| April 2026 | 99.92% |
| March 2026 | 98.78% |
| February 2026 | 99.98% |
| January 2026 | 99.24% |
| December 2025 | 93.59% |
| November 2025 | Downtime |
| October 2025 | Downtime |
| September 2025 | Downtime |
| August 2025 | 80.54% |
| July 2025 | 100% |
| June 2025 | 99.98% |
| May 2025 | 99.97% |
| April 2025 | 99.99% |
| March 2025 | 100% |
| February 2025 | 99.98% |
| January 2025 | 96.04% |
| December 2024 | 100% |
| November 2024 | 100% |
| October 2024 | 100% |
| September 2024 | 99.99% |
| August 2024 | 99.71% |
| July 2024 | 100% |
| June 2024 | 99.99% |
| May 2024 | 100% |
| April 2024 | 99.99% |
| March 2024 | 99.98% |
| February 2024 | 99.99% |
| January 2024 | 100% |
| December 2023 | 99.97% |
| November 2023 | 100% |
| October 2023 | 99.98% |
| September 2023 | 99.94% |
| August 2023 | 99.89% |
In the last 30 days, my website has been up 99.28% of the time. Whereas, in the last 365 days, my website has been up for 99.71% of the time. Neither of these results is impressive. Ideally, a reliable web host should offer at least 99.9% each month. MilesWeb has a 99.9% uptime SLA (Service Level Agreement).
So, if in any month they are unable to maintain this minimum uptime, they offer you service credits. For a monthly uptime below 99.9%, but equal to or greater than 99%, you receive 10% service credits. Similarly, for an uptime below 99%, you receive 15% service credits.
Note : I have an active plan of MilesWeb Stellar Shared Hosting. Every month, the uptime will be updated on this page.
MilesWeb Load Management
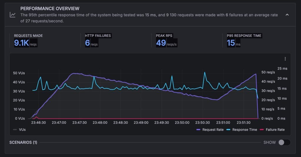
In order to evaluate how much load my website can handle, I sent 50 virtual users to it. They made a total of 9.1k requests, out of which only 6 requests failed.

The peak requests reached 49 req/sec, which is excellent! The P95 response time (which is the time taken by 95% of the requests to be executed) stood at a low 15 ms. There were no major spikes in the response time either.
Overall, I was highly impressed with the load management capabilities of MilesWeb. You can certainly rely on it if you have a medium to high-traffic website.
MilesWeb Cache
MilesWeb employs the LiteSpeed web server on its hosting plans. It comes with in-built caching capabilities along with Cloudflare CDN to speed up the website loading time from different locations.

If you have a WordPress site, their support team recommends using the LiteSpeed Cache plugin, which is highly compatible with their servers.
MilesWeb Data Centers
MilesWeb features 6 data centers spanning the following locations:

- Canada
- USA
- UK
- India
- Singapore
- Australia
On the shared and WordPress hosting plans, you only get Indian data centers. Whereas on the other plans, you get the other data centers.
MilesWeb Domains
MilesWeb offers a free domain for the first year on all web, Cloud, and WordPress hosting plans. The free domain only applies to the following extensions: .com, .in, and .co.in. Here are the registration prices for popular TLDs.
| TLD | Annual Pricing |
| .com | ₹299 |
| .org | ₹1,299 |
| .net | ₹1,299 |
| .in | ₹399 |
| .xyz | ₹999 |
If you’re still in the process of finalizing a domain name for your website, these AI Domain Name Generators can offer some fresh ideas!
Talking about temporary domains or preview URLs, MilesWeb doesn’t offer any such service. So, if you want to preview your website, you need to connect a custom domain to it. You can also check out their tutorial on configuring WordPress to use a temporary URL.
MilesWeb Backup and Restoration
With MilesWeb, you get automated daily backups that are stored for 7 days on the system. Within this duration, you can restore them manually. It also supports the selective restoration of your backups.

You can also create instant backups whenever you want. For VPS and dedicated servers, MilesWeb has introduced the Acronis Cloud Storage. It’s a paid backup service that securely stores your website data.
Overall, MilesWeb has significantly improved its backup and restoration service over the last few years. They have now implemented a proper automated backup and also easy ways to restore it.
MilesWeb Security
MilesWeb offers a variety of features to secure your WordPress website from any online threats. The most important ones are mentioned below.

- SSL Certificate: All your domains and sub-domains on MilesWeb are protected with free SSL certificates from Let’s Encrypt.
- 2FA: You can enable two-factor authentication through 2FA apps like Google Authenticator or Authy to prevent unauthorized access to your hosting account.
- ModSecurity: This is a powerful web application firewall service that detects malicious scripts and programs and prevents them from damaging your website.
- Enhanced DDoS Protection: It safeguards your website from DDoS attacks that attempt to overload your system with large volumes of fake traffic.
- Secure Access Manager: It ensures only authorized users get access to data and services.
- Anycast Nameservers: These servers use the same IP address and are dispersed throughout the world. This ensures high availability and quick DNS resolution.
- Site Protection: This tool monitors your website files for malware and offers malware scan reports as well.
Enhanced DDoS protection and Anycast nameservers are available across Premium, Max, and Cloud Pro plans for advanced security needs.
MilesWeb Customer Support
MilesWeb offers customer support via email tickets and live chat. I found their live chat support to be pretty good. They offered decent replies and were polite. However, their technical assistance and response time can be improved.

They also have an extensive knowledge base with a range of articles covering all the popular topics around hosting. I liked how the articles were annotated and well-structured to help beginners follow them with ease. The replies to email tickets arrive in under a few hours, too.

You can also check out their Video Tutorials on their YouTube channel. They have 500+ videos spanning tutorials on WordPress, WHM, DirectAdmin, FTP, Webmail, cPanel, and more. Overall, I liked the customer service offered by MilesWeb.
MilesWeb Pricing
MilesWeb offers multiple shared hosting plans: Starter, Premium, Max, and the premium plan “Cloud Pro”. I have the Stellar plan of MilesWeb, which has been upgraded to the new one known as “Premium plan”.
The following table compares the key features of all the shared hosting plans. Let’s check it out.
| Starter | Premium | Max | Cloud Pro | |
| Pricing (3 years) | ₹69/mo | ₹99/mo | ₹149/mo | ₹449/mo |
| Renewal Pricing | ₹69/mo | ₹99/mo | ₹149/mo | ₹449/mo |
| Websites | 1 | 25 | 50 | 100 |
| RAM | 756 MB | 2 GB | 3 GB | 5 GB |
| Storage | 10 GB NVMe | 50 GB NVMe | 100 GB NVMe | 150 GB NVMe |
| PHP Workers | 20 | 40 | 100 | 100 |
| Monthly Visits | 10k | 30k | 125k | 225k |
| Email Accounts | 1 | 50 | 150 | 150 |
| Cloudflare CDN | Yes | Yes | Yes | Yes |
| Inodes | 300k | 500k | 700k | 3M |
| Free Domain | Yes | Yes | Yes | Yes |
| WordPress AI Website Builder | Yes | Yes | Yes | Yes |
| AI Image & Content Generator | Yes | Yes | Yes | Yes |
| AI Blog Generator | No | Yes | Yes | Yes |
They have recently upgraded their old plans, like Stellar & Elite, to include more premium features at the same plan cost. The most exciting thing about MlesWeb is its constant renewal rate. Whatever price you pay for a plan, it renews at the same price. You won’t notice any hikes.
Best Plan
In my opinion, the Premium and Max plans are the best shared hosting plans on MilesWeb. Both plans let you create multiple websites, offer a free domain, an AI website builder, an email marketer tool, an AI WP speed boost tool, along with strong security and support.
The best part is their constant renewal rate. If you need to build a WordPress website, the Premium plan is your best choice. But if you also need support for developer scripts like NodeJS, Python, and Django, you should go with the Max plan.
Payment Methods
MilesWeb supports the following payment methods:
- Credit and debit cards: Visa, MasterCard, Amex, Discover, Diner’s Club
- Local Card Schemes: RuPay
- Bank Transfer: UPI, Bank Transfer
- E-Wallets: PayPal, GPay, PayTM, PhonePe
Support for UPI and eWallet payments is highly convenient for Indian users.
Refund Policy
All shared and cloud hosting plans of MilesWeb offer a standard 30-day money-back guarantee. So, if you are not satisfied with your purchase, you can cancel your subscription within a month and get your entire money back.
MilesWeb Coupon Code
If you’re looking for additional discounts on MilesWeb hosting, I have a surprise for you! With my exclusive coupon code, you can avail your favorite hosting plan at super steep prices.
To avail of this discount, all you have to do is visit the official website of MilesWeb using my link and opt for your favorite plan. Then, you can enter the coupon code KRIPESH at checkout to get 10% off on your purchase.

For instance, the Premium hosting plan for 1 year will cost you ₹2,676. But if you enter my coupon code KRIPESH at checkout, its price will drop to ₹2,408 for 1 year.
MilesWeb Staging
Unfortunately, MilesWeb doesn’t offer a staging functionality on its web hosting plans. If you want to access the staging feature, you need to get its WordPress hosting plan.
MilesWeb Other Features
1) Email Hosting
MilesWeb also offers free email hosting on all its shared hosting plans. Here are the email account limits for each plan.

- Starter Plan: 1 email account
- Premium Plan: 50 email accounts
- Max Plan: 150 email accounts
- Cloud Pro Plan: 150 email accounts
With each email account, you get 1 GB of storage space free. So, if you have the Premium plan with 50 email accounts, you get 50 GB of storage (1 GB for each account) included with your hosting plan.
If you are a small business owner struggling to find the perfect hosting, check out our list of the 7 Best Web Hosting for Small Businesses to decide the perfect fit for you!
2) Email Marketer Tool
If your business revolves around email marketing, MilesWeb has launched an email marketing tool. You can get a 3-month free trial of its Mail Lite 100 plan, where you get 100 unique subscribers, 100 monthly email sends, white-labelled emails, automations, & responsive templates.

To start with, you can add a domain and verify it, and add sender and business details. You can also customize branding and preview by adding your logo, social links, and editing the colors of your button, text, background, etc.
3) AI Website Builder
MilesWeb recently launched its very own AI website builder. To access it, you need to log in to the WordPress dashboard. Under Appearance, you will find the AI Builder. You can start by specifying a name and category for your website.

Then describe what your website is about. You can also use the “Improve with AI” tool to enhance your prompt. Then enter contact information like email, phone, address, social links, etc, and select a few images and choose a design layout for your website.

Finally, you can choose your color palette and fonts. Your AI-powered website will be generated within a few seconds. Check out this educational consultancy website I generated. I liked using the AI website builder. It’s great for creating quick websites for your blog or business.
4) AI WordPress Optimization

Recently, MilesWeb has introduced an AI-powered optimization tool for your WordPress website. Under the WordPress section within mPanel, you’ll find an ‘AI optimize’ option beside each WordPress installation. Clicking on it enables page caching and optimizes your website.
5) Website Migrations
MilesWeb offers 1 free website migration on all its shared hosting plans. The migration is unlimited, meaning it has no size limit, and you can contact their dedicated migration experts to migrate your complete website data with minimal downtime.
6) Inode Count
Inode is the total number of files you can store on your hosting account. This includes emails, databases, media, and everything else. For shared hosting, the inode count limits of MilesWeb are:
- Starter Plan: 300k inodes
- Premium Plan: 500k inodes
- Max Plan: 700k inodes
- Cloud Pro Plan: 3M inodes
7) CDN
You get access to Cloudflare CDN on all shared hosting plans of MilesWeb. It caches your website content on a global network of servers. Then, as per the visitor’s location, it delivers the content from the nearest server. This boosts website speed.
MilesWeb Pros
1) Swift Speeds
MilesWeb delivers fast speeds in Indian regions (about 1.24s load time), thanks to Indian data centers and LiteSpeed servers..
2) Excellent Load Handling
MilesWeb was able to handle the load exceptionally well with minimal request failures and a stable response time. So, if you have a high-traffic site, MilesWeb will be able to handle the load efficiently.
3) Improved User Interface (mPanel)
The user interface of MilesWeb has been significantly upgraded with the new proprietary mPanel. This makes it more modern, organized, and beginner-friendly.
4) Strong Security Features
To enhance security, MilesWeb includes features like SSL, 2FA, ModSecurity, DDoS protection, Anycast DNS, and malware monitoring.
5) Free Domain on All Plans
Previously, the Starter plan didn’t include a free domain. But now, you get a free domain for the first year on all shared hosting plans of MilesWeb.
6) Constant Renewal Pricing
Now, you won’t see any price hikes on MilesWeb hosting renewal. This is a big advantage over competitor web hosts.
7) Good Backups
MilesWeb has now improved its backup system. You get automated daily backups with a 7-day retention and manual restoration option. You also get selective restoration service within mPanel.
8) UPI & Local Payment Support
MilesWeb supports a variety of payment methods, including UPI, PayTM, PhonePe, RuPay, etc. This makes it a convenient option for Indian users.
9) AI Tools & Website Builder
MilesWeb now includes an AI-powered website builder, AI content and image generator, and AI optimization tools. This is great for beginners and quick setups.
10) Affordable Pricing
The pricing plans of MilesWeb Shared hosting start from a pocket-friendly price of ₹69/month. This makes it an affordable hosting solution, even for newbies.
MilesWeb Cons
1) Poor Uptime Performance
The uptime of MilesWeb has dropped to a low 99.28% (last 30 days) and 99.71% (last 365 days). This is far below the industry standard of 99.9% uptime.
2) Sluggish Speeds Outside India
When I checked the speeds of MilesWeb from the US location, I observed extremely slow speeds (about 4.27s load time). Thus, it’s not suitable for a global audience.
3) Lacks Staging and Preview URLs
MilesWeb offers the Cloudflare CDN on its hosting plans. However, the users cannot activate it from the dashboard. You need to raise an email ticket to get CDN activated on your plan.
4) Limited Data Centers
Even though MilesWeb has 6 data center locations, you only get the Indian data centers on shared and WordPress hosting plans.
5) Support Can Be Improved
While their basic support is good, technical depth and response speed can still be improved significantly.
6) Can’t Activate CDN from Dashboard
MilesWeb offers the Cloudflare CDN on its hosting plans. CDN activation is handled directly by MilesWeb’s support team upon request, ensuring it’s configured correctly for your specific setup.
MilesWeb Alternatives
1) Hostinger
Hostinger is one of the most popular and beginner-friendly web hosting providers with highly affordable pricing. Like MilesWeb, it offers fast speeds, LiteSpeed servers, strong security features, and support for Indian payment options.
However, Hostinger clearly stands out with better uptime reliability, faster global speeds, and a more polished hPanel interface. Unlike MilesWeb, you also get global data center options on basic plans, smoother CDN integration, and more reliable backups.
If you’re looking for budget hosting with consistent uptime and better global performance, Hostinger is a balanced choice. Its pricing plans start at just $1.99/month. You can also use my coupon code KRIPESH at checkout to get an extra 10% discount.
2) Chemicloud
ChemiCloud is a premium web host known for its excellent performance and outstanding customer support. Just like MilesWeb, it uses LiteSpeed servers, offers strong security, and delivers great speeds.
But where ChemiCloud truly outshines MilesWeb is in its reliable uptime, fast global performance, and high-quality support. It also offers daily off-site backups, free migrations, and better developer support.
While MilesWeb is more affordable and beginner-focused (with AI tools and local payments), ChemiCloud is ideal for serious websites, businesses, and eCommerce stores that need stability and performance. Its ChemiCloud plans start at $2.49/month.
3) Hosting.com
Hosting.com (formerly A2 Hosting) is a well-established hosting provider known for its high performance and developer-friendly environment. Like MilesWeb, it offers fast speeds, NVMe storage, good load handling, and strong security features.
However, Hosting.com takes the lead with better uptime consistency, faster international speeds, and advanced developer tools. It also provides more reliable backup systems and staging features, which are missing or limited in MilesWeb’s shared hosting.
On the downside, A2 Hosting is comparatively more expensive and doesn’t include a free domain. But if your priority is performance, flexibility, and reliability over cost, A2 Hosting is a strong alternative. Its pricing plans start from $3.99/month.
Why Should You Trust Me?
I’ve been working full-time in the digital industry since 2015. In these years, I’ve used and tested all the popular hosting on my personal and client websites. Cloudways, ChemiCloud, FastComet, etc, are some notable examples. Detailed reviews are on my blog and YouTube.
For this review, I have been testing the Max plan of MilesWeb for the last several years. I even have an active subscription to it. Testing dozens of hosts in the past few years has given me the knowledge and expertise to compare them and recommend the best one for your requirements.
Conclusion
MilesWeb is a solid budget hosting option with fast speeds in India, excellent load handling, affordable pricing, and useful AI tools. Its improved mPanel control panel and support for UPI payments make it beginner-friendly for Indian users.
However, there are certain areas where further enhancements can improve the overall user experience, like uptime, global speeds, advanced backups, and technical support. Overall, MilesWeb works well if your target audience is in India and you’re on a tight budget.
It is particularly well-suited for beginners, bloggers, and businesses targeting the Indian market. But for better uptime and global performance, Hostinger and ChemiCloud are more reliable alternatives.
I hope this review helps you decide on the right web hosting for your needs. Let me know your thoughts in the comments below. Cheers! 🙂
FAQs
What are the payment methods supported by MilesWeb?
MilesWeb supports the following payment methods: Credit and debit cards, Local Card Schemes (RuPay), Bank Transfer, UPI, and E-Wallets (PayPal, GPay, PayTM, and PhonePe).
Does MilesWeb have a refund policy?
Yes, you get a 30-day refund policy with MilesWeb. So, if you don’t find it valuable, you can cancel your subscription within 1 month and get your money back.
Do you have a discount coupon code for MilesWeb?
Yes, you can use my link and enter the coupon code KRIPESH at checkout to get a 10% off on your favorite hosting plan.
How good is MilesWeb’s customer support?
MilesWeb offers support via email tickets, live chat, and a knowledge base. The live chat support is good at resolving general queries. While the support team efficiently handles general queries, more complex technical issues may require escalation or additional time for resolution.
Which is the best MilesWeb plan?
In my experience, their Premium shared hosting plan is the most value-for-money option if you are working on a WordPress website. If you need NodeJS support, you can look at the Max shared hosting plan.
Does MilesWeb offer free website migrations?
Yes, you can enjoy 1 free website migration on MilesWeb, which is done by their support team. They have now removed the size limit on your website backup files.
Does MilesWeb offer an uptime guarantee?
Yes, MilesWeb offers an uptime SLA of 99.9% on its hosting plans. In case the uptime guarantee is not fulfilled, you get 10-15% of service credits depending on the uptime percentage that month.
Does MilesWeb provide a free domain?
Yes, MilesWeb now offers a free domain for the first year on all its shared and WordPress hosting plans.

MilesWeb Pros (+)
- Swift Speeds
- Excellent Load Handling
- Improved User Interface
- Strong Security Features
MilesWeb Cons (-)
- Poor Uptime Performance
- Sluggish Speeds Outside India
- Lacks Staging and Preview URLs
- Limited Data Centers



All these are false promises. They DO NOT REVIEW at the same cost. Reason they are saying increase in operational cost. What to belive!!! I cannot put the screen shots here as proof. So I am coping and pasting the email content here —
—–
Hello Sanjay Kumar,
We hope this email finds you well. Due to rising operational costs and our commitment to providing you with the best possible service, we will be adjusting our pricing for web hosting plans. This change is necessary to continue delivering the high-quality service and support you expect from us.
Why the Change?
Increased Operational Costs:
We are facing higher costs due to inflation and the need to attract and retain skilled employees. This ensures we can continue providing you with reliable and high-quality hosting services.
Technological Advancements:
Upgraded Hardware: Adoption of cutting-edge technology, such as faster processors, advanced storage solutions (e.g., NVMe SSDs), and high-performance networking equipment, leads to better performance and reliability but at a higher cost.
Enhanced Security and Compliance:
We have invested significantly in advanced security measures to protect your data and meet new regulatory requirements. These upgrades ensure your websites and data remain safe and compliant with the latest standards.
Regards,
Prafulla Angadi
Billing Executive
Here I sent the question to them —
I see that you have increased the hosting price. But the plan I opted was “Review at the same cost”.
What does it mean?. I was expecting Rs 6500 bill including domain.
Can you help me to understand what is the Plan I opted for?
Sanjay
I was not expecting this from MilesWeb.
Thanks for sharing this here.
We had a terrible experience with MilesWeb.
Our production server was suspended without any prior notice, email, or warning.
When I noticed that the server was down (after about an hour), I contacted support. Only then did they create a ticket and send a so-called “abuse notice” — but by that time, the server had already been offline for over 2 hours.
Now it’s been over 4 hours, and they still cannot restore the server, even though this downtime is causing serious disruptions to our business and loss of customers.
Support is slow, unprofessional, and shows no sense of urgency.
There was no chance to fix or even discuss the situation before the suspension — they simply turned off the server we paid for.
If you value your business and your clients, stay far away from MilesWeb.
They clearly have no understanding of how important uptime is for production environments.